Hey, I'm Theo

Web developer from Kyiv, Ukraine 🇺🇦, with a focus on React. Started coding in 2021 by building a Discord bot, and have since upgraded to building web apps focused on speed, accessibility, and usability.


University Schedule

· © #119092
SvelteGoogle CloudJavaScriptViteHeadless UITailwind CSS

An interactive scheduling system for the European University built as a contest submission, enabling students to browse their weekly classes with a responsive UI and seamless updates.

View of a calendar with the student schedule in light mode.
View of a semi-transparent dropdown with a list of useful links in dark mode.
View of a calendar with the student schedule in dark mode.

Dispatch Player Stats

Next.jsTypeScriptReact

A web app that shows what players are choosing in Dispatch. You can see every story option, dialogue choice, some of the quick-time events and other gameplay stats.


eadb

· Work in Progress
SolidJSTypeScriptCloudflarePostgreSQLGraphQLDrizzle ORMDrizzle ORMHonoHonoViteTailwind CSS

A comprehensive database of all content available on EA Desktop, offering deeper insight into the platform and its catalog.

Informational page for the game addon "The Sims 4 Spooky Stuff". Showcases game data & info, game overview and images.
Price History page for the game "Need for Speed Unbound". Showcases game data & info, price history and regional pricing.
Search Results page for the query "battlefield". Showcases a list of cover arts for various Battlefield games and editions.
Informational page for the game addon "The Sims 4 Spooky Stuff" in Korean language. Showcases Included bundle products with their cover art and descriptions.
Build History page for the game "Mirror's Edge Catalyst". Showcases history of published game builds with various developer metadata.

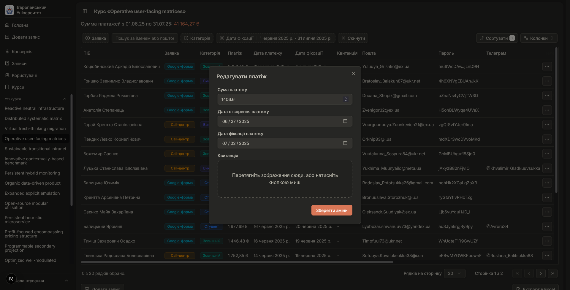
Course Management Platform

Next.jsTypeScriptReactDrizzle ORMDrizzle ORMPostgreSQLValibotRadix UIShadcn UITailwind CSS

A fully-featured platform for running online courses, integrating enrollment workflows, payments, user roles, and analytics into a dashboard designed for clarity and scalability.

Spreadsheet view of course enrollments in dark mode. Table cells include User Name, Course Name, Enrollment Type, User Category, Payment, Payment Date, and more.
Spreadsheet view of a course "Reactive neutral infrastructure" in dark mode. Table cells include User Name, Enrollment Type, User Category, Payment, Payment Date, and more.
Spreadsheet view of a course "Reactive neutral infrastructure" in light mode. Table cells include User Name, Enrollment Type, User Category, Payment, Payment Date, and more.
Spreadsheet view of users in dark mode. Table cells include User Name, User Category, Enrolled Courses, E-Mail, Password, Telegram Username, and more.
Conversion table for courses in dark mode. Includes financial statistics: Total Enrolled Users, Total Enrolled Courses, Total Revenue.
Dashboard view with various graphs, staticstics and trends in dark mode.
Open modal "Add Enrollment" in light mode. Includes a form with input fields for User Name, Course Name, Enrollment Type, User Category, Payment, Payment Date, and more.
Open modal "Edit Payment" in dark mode. Includes a form with input fields for Payment, Payment Date, and more.